btt¹ÙÍø

ÖÐÎÄ
Ó¢ÎÄ ÈÕÎÄ
¹«Ë¾¶¯Ì¬
¹«Ë¾¶¯Ì¬
¾Û½¹ÐÐÒµÇ°ÑØ¿Æ¼¼£¬£¬£¬£¬£¬£¬Ò»Á¬¸üй«Ë¾×îÐÂÑз¢Ð§¹û¡¢ÖØ´óÏàÖúÓëÊг¡Í»ÆÆ£¬£¬£¬£¬£¬£¬Õ¹ÏÖÁ¢ÒìʵÁ¦
¡°Ò⡱ÆðÕ½Òß | ÊýÖÇʵÁ¦´òÏ츴¹¤µÚÒ»Õ½£¬£¬£¬£¬£¬£¬SMOMΪÆóÒµÉú²ú±£¼Ý»¤º½£¡
¹«Ë¾¶¯Ì¬|2020-02-21|ÐÂÎÅÖÐÐÄ|ÈüÒâ

Ëæ×ÅÒßÇéÓ°ÏìÒ»Á¬£¬£¬£¬£¬£¬£¬ÆóÒµÖ𲽸´¹¤£¬£¬£¬£¬£¬£¬¶ÔÖÆÔìÒµµÄÓ°ÏìÖð²½Õ¹ÏÖ£ºÆóÒµÃæÁÙÑÓ³Ù¿ª¹¤¡¢Ö°Ô±¸ôÀë¡¢ÎïÁ÷Í£ÔËÔì³É²¿·ÖÆóÒµ¶ÌÆÚ²úÄÜËðʧºÍ¹©Ó¦Á´Ö÷Òª£¬£¬£¬£¬£¬£¬Éú²ú·ºÆðÍ£ÁôµÈһϵÁÐÎÊÌâ¡£¡£¡£¡£¡£ ¡£¸ü¶àÖÆÔìÆóÒµ×îÏÈ˼Ë÷ÔõÑù¾ÙÐÐÊý×Ö»¯ºÍÖÇÄÜ»¯µÄתÐÍÉý¼¶£¬£¬£¬£¬£¬£¬ÖÇÄÜÖÆÔìÔÙ´ÎÌáÉÏÈճ̣¬£¬£¬£¬£¬£¬´ËʱÒÔÖÇÄܹ¤³§»ò¡°ÎÞÈË¡±¹¤³§ÔËתµÄÆóÒµÔÚ½Óµ½¸´¹¤ÒªÇóºó¿É¿ìËÙʵÏÖ¸´¹¤¡£¡£¡£¡£¡£ ¡£Éú²úÈ«×Ô¶¯»¯£¬£¬£¬£¬£¬£¬Ô¶³Ì¼à¿Ø×°±¸¼°Éú²úÔË×÷¡¢³§ÇøÎïÁÏÔËÊäͨ¹ýAGVÔËË͵ÈÊÖÒÕÍêȫ֪×ãÒßÇéʱ´úÆóÒµÉú²úÐèÇó£¡


ÈüÒâÐÅÏ¢×÷Ϊһ¼ÒÆóÒµÐÅÏ¢»¯½â¾ö¼Æ»®µÄЧÀÍÉÌ£¬£¬£¬£¬£¬£¬ÓÈÆä×¢ÖØÔÚÖÇÄÜÖÆÔìÁìÓòµÄÊÖÒÕÑз¢£¬£¬£¬£¬£¬£¬Æä×ÔÖ÷Ñз¢µÄSMOMϵͳ½«ÓÐÓÃ×ÊÖúÊÜÒßÇéÓ°ÏìµÄÆóҵ˳Ë츴¹¤¡£¡£¡£¡£¡£ ¡£ÖúÆóÒµÔÚ¡°ÒßÕ½¡±ÖмᶨÐÅÐÄ£¬£¬£¬£¬£¬£¬Ç¿»¯²½·¥£¬£¬£¬£¬£¬£¬ÓÐÐòµÄ¸´¹¤¸´²ú£¬£¬£¬£¬£¬£¬»¯Î£»£»£»£»£»£»£»£»úΪ»úÔµ£¬£¬£¬£¬£¬£¬ÖúÁ¦ÆóÒµ¹¹½¨ÖÇÄÜ»¯¹¤³§£¡





ϵͳ¿ìËÙ°²ÅÅ£¬£¬£¬£¬£¬£¬ÊÊÓùæÄ£¹ã£¬£¬£¬£¬£¬£¬

ΪÄú¶¨ÖƸöÐÔ»¯ÖÇÄÜ»¯¹¤³§£¡

SMOM¿ÉÒÔΪÆóÒµÌṩЧÂʸߺÍÖÊÁ¿ÓŵÄÓ¦ÓÃÆ½Ì¨£¬£¬£¬£¬£¬£¬½«¸÷Ӫҵϵͳ×é¼þ»¯ºÍЧÀÍ»¯£¬£¬£¬£¬£¬£¬Ìá¸ßÁ˶àӪҵϵͳ×ÔÁ¦¿ª·¢¡¢Éè¼Æ¡¢ÔËάµÄÄÜÁ¦£¬£¬£¬£¬£¬£¬Ëõ¶ÌÆóÒµµÄ¿ª·¢Ê±¼ä£¬£¬£¬£¬£¬£¬½µµÍÆóÒµÐÅϢϵͳ½¨ÉèµÄ±¾Ç®¡£¡£¡£¡£¡£ ¡£


»ùÓÚÐÐÒµ½â¾ö¼Æ»®µÄÊÖÒÕÆ½Ì¨£¬£¬£¬£¬£¬£¬¶à¸öÐÐÒµµÄÌØÖÊÊôÐÔ¾ÙÐÐÉî¶ÈÍŽᣬ£¬£¬£¬£¬£¬ÁýÕÖµç×Ó¡¢¼Òµç¡¢¼Ò¾ß¡¢×°±¸»úе¡¢¹â·üµÈÖÚ¶àÐÐÒµÁìÓò£¬£¬£¬£¬£¬£¬Ìṩ˳ӦÆóÒµÉú³¤µÄÊÖÒպͶ¨ÖÆ»¯Ð§ÀÍ£¬£¬£¬£¬£¬£¬Îª¸÷ÐÐÒµÌṩȫÁ÷³ÌÖÆÔìÔËÓªÖÎÃ÷È·¾ö¼Æ»®¡£¡£¡£¡£¡£ ¡£

32aa4ad152e4fe0dece65c72533d77d1.jpg




¹¦Ð§¸»ºñ£¬£¬£¬£¬£¬£¬Öª×㹤³§¶ÔÊý×Ö»¯Éú²ú

µÄÓªÒµÐèÇ󣬣¬£¬£¬£¬£¬Òߺ󿪹¤¸ü´ÓÈÝ

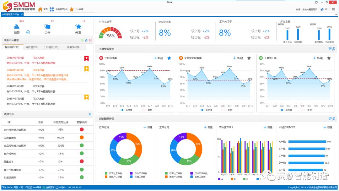
SMOMÊÇÕë¶ÔÖÆÔìÐÍÆóÒµ×öµÄÈ«¶¨ÖÆ»¯ÖÇÄÜÖÆÔìϵͳ£¬£¬£¬£¬£¬£¬¿ÉÒÔΪÆóÒµÌṩ¼¯¹©·½Ð­Í¬ÃÅ»§£¬£¬£¬£¬£¬£¬ÆóÒµÄÚÍýÏëЭͬƽ̨¡¢Éú²úÓëÖÆÔìÖ´ÐÐÖÎÀíÆ½Ì¨£¬£¬£¬£¬£¬£¬×Ô¶¯»¯µÄÊý¾ÝÊÕÂÞ£¬£¬£¬£¬£¬£¬×°±¸¼¯³ÉÓë¼à¿ØÖÎÀí£¬£¬£¬£¬£¬£¬È«Àú³ÌµÄ²úÆ·ÐÅÏ¢×·ËÝ£¬£¬£¬£¬£¬£¬ÖÇÄÜ»¯ÔËÓªÖÎÀíÓÚÒ»ÌåµÄÐÅÏ¢»¯½â¾ö¼Æ»®¡£¡£¡£¡£¡£ ¡£¡ý¡ý¡ý


1

Éú²úÍýÏëÎÞаÅų̣¬£¬£¬£¬£¬£¬Ëõ¶Ì½»ÆÚ

ÒßÇé¿ÉÄܵ¼Ö»ýѹÁË´ó×ڵĶ©µ¥£¬£¬£¬£¬£¬£¬ÔõÑùѸËÙÕÆÎÕÏÖÔڵĶ©µ¥ÇéÐΣ¬£¬£¬£¬£¬£¬ºÏÀí°²ÅÅÉú²ú£¬£¬£¬£¬£¬£¬°ü¹Ü¿Í»§½»¸¶ÊǸ´¹¤ºóÊ×ÏÈÃæÁÙµÄÎÊÌâ¡£¡£¡£¡£¡£ ¡£Éú²úÍýÏëÔõÑù¿ìËÙ°²ÅÅ£¿ £¿£¿£¿ £¿£¿ÈüÒâ¸ß¼¶ÍýÏëÓëÅųÌϵͳSAPS¿ÉÒÔʵÏÖº£Á¿¶©µ¥Êý¾ÝµÄͳ¼ÆÆÊÎö£¬£¬£¬£¬£¬£¬¶©µ¥Éú²ú½ø¶ÈµÄʵʱÅÌÎÊ£¬£¬£¬£¬£¬£¬×·Ëݵ½Ã¿¸öÖ°Ô±¡¢×°±¸ºÍÎïÁÏ£¬£¬£¬£¬£¬£¬²¢ÄܶÔÓâÆÚ¶©µ¥ÌáǰԤ¾¯¡£¡£¡£¡£¡£ ¡£

22c156fbebd65d583c0bc41006b560e3.jpg



2

   ¿ìËÙ¸ßЧµÄÖÇÄܹܿأ¬£¬£¬£¬£¬£¬

   Ò»Á¬Ë¢Ð²úÆ·ÖÊÁ¿

·À»¤·þ¡¢¿ÚÕֵȹØÓÚÒßÇé·À»¤Æð×ÅÖÁ¹ØÖ÷ÒªµÄ×÷Ó㬣¬£¬£¬£¬£¬¿ÉνÊÇÉúÃüÇå¾²µÄ»¤Éí·û£¡Ö»Óм°¸ñµÄ·À»¤¿ÚÕÖ¡¢·À»¤·þ²Å»ªÆðµ½ÓÐÓõı£»£»£»£»£»£»£»£»¤×÷Ó㬣¬£¬£¬£¬£¬È±·¦¸ñµÄ·À»¤ÓÃÆ·Ö»»áÊÊµÃÆä·´£¬£¬£¬£¬£¬£¬ÒÔÊDzúÆ·µÄÇå¾²ÖÊÁ¿ÓÈΪҪº¦£¬£¬£¬£¬£¬£¬Õâʱ¼ä¶ÔÆóÒµÉú²úÖÊÁ¿¹Ü¿ØÒ²ÇÃÏìÁ˾¯ÖÓ¡£¡£¡£¡£¡£ ¡£ÈüÒâÖÊÁ¿ÖÎÀíϵͳSQMS»ùÓÚPDCAÒ»Á¬Ë¢ÐµÄÍ·ÄÔ£¬£¬£¬£¬£¬£¬¿ÉÒÔʵÏÖÒì³£ÎÊÌâ±Õ»·ÖÎÀí¡¢¸ÄÉÆÂÄÀú¹²Ïí£¬£¬£¬£¬£¬£¬Í¨¹ýÑз¢Æ·ÖÊ¡¢¹©Ó¦ÉÌÆ·ÖÊ¡¢Àú³ÌÆ·Öʸ÷»·½ÚµÄÒ»Á¬Ë¢Ð£¬£¬£¬£¬£¬£¬Ò»Ö±ÌáÉý²úÆ·ÖÊÁ¿¡£¡£¡£¡£¡£ ¡£

00ded5b90b41b37a69c655a7b8a03bb2.jpg
9e46a71f8b3c21a4c55168cc4e691e7f.jpg



3

   ÊµÊ±ÕÆÎÕ¸ú×ÙÉú²ú½ø¶È£¬£¬£¬£¬£¬£¬

   Éú²úÀú³Ì͸Ã÷»¯

ÒòÒßÇéÓ°Ï죬£¬£¬£¬£¬£¬¸´¹¤ºóÉú²úÒ»ÏßÈËÁ¦½ôȱ£¬£¬£¬£¬£¬£¬ÔõÑùÌáÉý¿ìËÙÌáÉýÉú²úЧÂÊ£¬£¬£¬£¬£¬£¬ÓÖÄÜͬʱ¶ÔÉú²ú±¾Ç®×öµ½Á¿»¯¹Ü¿Ø£¿ £¿£¿£¿ £¿£¿SMESÉú²úÖÎÀíϵͳÄܹ»Í¨¹ýÍýÏëÖÎÀí¡¢Éú²úÖÎÀí¡¢Æ±ðÀëÎÀíµÈ¹¦Ð§£¬£¬£¬£¬£¬£¬ÖÜÈ«ÍøÂç³µ¼äµÄÉú²ú½ø¶ÈºÍʵʱÉú²úÊý¾Ý£¬£¬£¬£¬£¬£¬²¢¶ÔÉú²úÆ·ÖÊÁ¼ÂÊ¡¢ÍýÏë¸æ¿¢ÂÊ¡¢°à×éְԱЧÂʾÙÐÐʵʱÆÊÎö£¬£¬£¬£¬£¬£¬ÊµÊ±¸ú×ÙÕÆÎÕÉú²ú״̬¼°½ø¶È£¬£¬£¬£¬£¬£¬ÊµÏÖÆóҵ͸Ã÷»¯³µ¼ä¡£¡£¡£¡£¡£ ¡£

b5c087e7d1740e5f3397f15f8c66631e.jpg


4

SWMSÈ«¹©Ó¦Á´ÖÇ»ÛÖÎÀí£¬£¬£¬£¬£¬£¬ÓÅ»¯×ÊԴʹÓÃ

·À¡°Òß¡±Ê±´ú£¬£¬£¬£¬£¬£¬Ò»Á¬ÐԵġ¢´ó¹æÄ£µÄ·À¿Ø´øÀ´µÄÎï×ÊÐèÇóѹÁ¦ÓëÈÕ¾ãÔö£¬£¬£¬£¬£¬£¬ÓÈÆäÊÇÒÔÒ½ÓúIJġ¢·À»¤ÓÃÆ·µÈÒ½ÁÆÖÆÔìҵΪ´ú±íµÄÉú²úÖÆÔìÒµ·ºÆð²úÆ·Éú²ú¡¢·¢»õ²»ÊµÊ±£¬£¬£¬£¬£¬£¬¸ú²»ÉÏÐèÇóµÄÇéÐΡ£¡£¡£¡£¡£ ¡£ÈüÒâ¿ÍÕ»ÖÎÀíϵͳSWMSͨ¹ý¶àÑù»¯µÄ×Ô¶¯Ö´ÐÐÊֶμ°ÖÇÄÜ»¯Õ½ÂÔ½ç˵£¬£¬£¬£¬£¬£¬ÓÐÓÃÓÅ»¯¿ÍÕ»×ÊԴʹÓ㬣¬£¬£¬£¬£¬ÎÞаÌôËô¡¢Ìá¸ß×÷ҵЧÂÊ¡£¡£¡£¡£¡£ ¡£

f6c0268e0b27ca519bf3ba9c92694771.jpg


5

SMIÈ«·½Î»ÕÆÎÕÉú²úÊý¾Ý£¬£¬£¬£¬£¬£¬ÊµÏÖΣº¦¿É¿Ø

ÈüÒâÖÇÄÜÔËӪϵͳSMI×ÊÖúÆóÒµ½¨Éè¿ÆÑ§µÄı»®ÐÅÏ¢¼à¿ØÏµÍ³£¬£¬£¬£¬£¬£¬¸ßЧµÄÓ¦ÓÃÖÖÖÖÊý¾ÝÄ£×Ó¾ÙÐÐı»®¾öÒéÆÊÎö£¬£¬£¬£¬£¬£¬¸÷ÏîÉú²úÖ¸±êÓÉÊý¾ÝÇý¶¯£¬£¬£¬£¬£¬£¬²¢Í¨¹ý³¡¾°»¯µÄ¼¯³É½çÃæ£¬£¬£¬£¬£¬£¬¸»ºñµÄͼÐÎÔªËØÕ¹ÏÖ£¬£¬£¬£¬£¬£¬ÊµÊ±·´Ó¦Éú²úÏÖ³¡×îÕæÊµµÄÇéÐΡ£¡£¡£¡£¡£ ¡£ÔÚÒßÇéʱ´úÖÎÀíÕß¿Éͨ¹ýPC¶Ë¡¢Òƶ¯¶ËÔÚÏßÔ¶³Ì¼à¿Ø£¬£¬£¬£¬£¬£¬ÔÚÏß¾öÒéÖÎÀí£¬£¬£¬£¬£¬£¬ÓÐÓÿìËÙÓ¦¶ÔÊг¡×ª±ä£¬£¬£¬£¬£¬£¬Í»ÆÆµØÇøÏÞÖÆ£¬£¬£¬£¬£¬£¬Ê¹µÃ¿çµØÇø¡¢¿ç¹¤³§¼à¿ØÕû¸öÉú²úÀú³Ì³ÉΪÏÖʵ£¡

97d3bd6166a7e634ff8322dff51e9fdf.jpg
456c9f85d6a067298009cef12c46b54e.jpg



6

   ÊµÊ±ÊÕÂÞÊý¾Ý£¬£¬£¬£¬£¬£¬Ïàʶװ±¸¹¤¿ö£¬£¬£¬£¬£¬£¬

   ÊµÏÖÎÞÈË¿´ÊØ

ÈüÒâÖÆÔìÊý×Ö»¯»¥ÁªÏµÍ³SMDCͨ¹ýÊý¾ÝÊÕÂÞÆ½Ì¨½ÓÈë×°±¸¡¢²¢ÌṩÔËÐÐ¼à¿Ø¡¢Êý¾ÝÉÏÔÆ¡¢Êý¾ÝÆÊÎö¡¢¿ÉÊÓ»¯¿´°åЧÀÍ£¬£¬£¬£¬£¬£¬ÎªÓû§´òÔì¹Ü¿ØÒ»Ì廯ÐÅϢЧÀÍÆ½Ì¨£¬£¬£¬£¬£¬£¬Ìá¸ßÆóÒµ±ÊֱЭͬÉú³¤Ð§ÂÊ¡£¡£¡£¡£¡£ ¡£ÕâÑù¾ÍÖÎÀíÕß¿ÉÒÔʵʱÏàʶװ±¸×´Ì¬£¬£¬£¬£¬£¬£¬ÊµÏÖÔ¶³ÌÕï¶Ï£¬£¬£¬£¬£¬£¬ÒßÇéʱ´ú¿ÉÓÐÓÃïÔÌ­Ö°Ô±µ½³¡£¡£¡£¡£¡£ ¡£¬£¬£¬£¬£¬£¬ÊÇʵÏÖÊý×Ö»¯ÎÞÈ˳µ¼äµÄ¡°ºÃÖúÊÖ¡±£¡

75ccbed017a6367768a4aee3d8d7568c.jpg


ÒßÇé֮ϣ¬£¬£¬£¬£¬£¬Ö¾Í¬µÀºÏ£¬£¬£¬£¬£¬£¬¸÷Ðи÷Òµ¹²¿Ëʱ¼è¡£¡£¡£¡£¡£ ¡£ÒßÇéÖ®Í⣬£¬£¬£¬£¬£¬Õⳡ¡°¿¹ÒßÕ½¡±ÎªÖÆÔìÒµÉú³¤´øÀ´ÐµÄ˼Ë÷ºÍÆ«Ïò£¬£¬£¬£¬£¬£¬Íƶ¯×ÅÆóÒµÏòÖÇÄÜ»¯¡¢×Ô¶¯»¯×ªÐÍ¡£¡£¡£¡£¡£ ¡£ÃæÁÙÆóÒµµÄÉú³¤ÐèÇ󣬣¬£¬£¬£¬£¬Î´À´ÈüÒâÖÇÄÜÖÆÔ콫²»Ð¸µØÑз¢¸ü¶à²úÆ·£¬£¬£¬£¬£¬£¬Ìṩ¸ßЧ±ã½ÝµÄÖÇÄÜ»¯Ð§ÀÍ£¬£¬£¬£¬£¬£¬¸üºÃµØ¼ç¸ºÉç»áÔðÈΡ£¡£¡£¡£¡£ ¡£


ÒßÇéʱ´ú¿ÉÃâ·Ñ»ñÈ¡ÆóÒµÉú²ú½â¾ö¼Æ»®£º

¹²¿¹ÒßÇ飬£¬£¬£¬£¬£¬ÈüÒâÖÇÄÜÖÆÔìΪ¿Í»§ÆóÒµÉú²úÎÊÌâÏßÉÏÔ¶³Ì¡°ÇÐÂöÎÊÕ£¡Õë¶ÔÆóÒµÔÚÒßÇéʱ´úµÄÉú²úÍ´µã£¬£¬£¬£¬£¬£¬ÈüÒâÖÇÄÜÖÆÔì¿ÉÃâ·ÑΪÆóÒµÌṩ½â¾ö¼Æ»®£¬£¬£¬£¬£¬£¬É¨ÃèÒÔ϶þάÂ룬£¬£¬£¬£¬£¬¼´¿É°²ÅÅרҵµÄÈüÒâÖÇÄÜÖÆÔìÍýÏëʦΪÄúÆóÒµ¡°ÅÅÓǽâÄÑ¡±£¬£¬£¬£¬£¬£¬ÖúÁ¦¿ìËÙ¸´¹¤£¡

ɨÂëÃâ·Ñ»ñÈ¡ÆóÒµÉú²ú½â¾ö¼Æ»®


e89541278dcaf4a7c20b4ccee5f4a8b3.png


ËûÃÇÒ²¶¼Ñ¡ÔñÁËÈüÒâ

image.png

ÓªÒµ×Éѯ¹Ø±Õ
*
*
*
*
*
¡¾ÍøÕ¾µØÍ¼¡¿¡¾sitemap¡¿